膜濾技術成功研發至今已有百年,20世紀80年代開始成功應用于水處理。隨著膜材料改進及運行工藝的持續優化,膜法水處理技術以其出水優異、占地面積小、易自動運行等諸多優點被廣泛應用于飲用水處理領域,預計2030年全球市場規模將達到21.4×109美元。目前,我國以超濾工藝為主的飲用水廠也大幅增加,如廣州北部水廠設計處理量高達1.5×106 m3·d-1,一期供水規模6×105 m3·d-1。
然而,膜濾運行過程中污染物易被膜孔吸附、膜表面截留等,從而引起膜污染,因此,適度預處理成為膜法水處理工藝穩定運行的重要保障。與其他預處理工藝(如氧化、催化)相比,混凝預處理方法簡單高效且對膜表面無損傷。截至目前,已研發了3種混凝-超濾凈水工藝:傳統型(混凝-沉淀-超濾)、短流程型(混凝-超濾)和集成式(混凝劑或吸附劑直接注入膜池)。其中傳統超濾工藝、短流程膜濾工藝已有工程應用實例。但由于混凝或沉淀單元的存在,傳統超濾工藝、短流程膜濾工藝占地面積仍較大。基于此,將混凝劑水解絮體直接注入膜池的一體式膜工藝逐漸成為研究重點。
有研究表明,集成式膜工藝與傳統膜工藝及短流程膜工藝相比能一定程度上更好地去除污染物并減緩膜污染。但與前2種工藝相比,集成式工藝仍多處于小試規模。我們前期進行了一體式絮體-超濾工藝中試規模的初步研究,發現該工藝能適度穩定運行,但存在運行周期短(約40d)且缺乏對膜污染防控機制尤其濾餅層三維結構特征的認知。在此基礎上,本研究進一步開展了一體式絮體-超濾中試實驗,以進、出水水質和膜壓差(TMP)等因素考察了一體式鐵鹽絮體-超濾工藝的運行效能,重點分析了超濾膜表面上濾餅層的污染物組成及分布特征,以期為發展膜法水處理工藝及理論等提供參考。
1、材料與方法
1.1 實驗材料
實驗中所用的聚合硫酸鐵(polymerizedferroussulfate,PFS,有效鐵含量21%)為飲用水級,購于神美科技有限公司(河北滄州)。燒堿(主要成分為NaOH)與次氯酸鈉溶液(有效氯濃度約5%),購于常州通達試劑有限公司。所用的浸沒式中空纖維超濾膜購于天津膜天膜科技股份有限公司,材質為聚偏氟乙烯(PVDF)。超濾膜平均孔徑為30nm,膜絲內徑為0.7mm,外徑為1.3mm,每個膜組件表面積為35m2。原水取于常州某河流,為防止大顆粒泥沙等進入原水箱,原水分別經一級過濾器(精度為100μm的濾袋)和二級過濾器(精度為50μm的濾袋)后使用,原水箱水質如表1所示。

絮體配制方法。首先取所需質量(以鐵計)的聚合硫酸鐵溶于水中,然后在500r·min-1下快速攪拌1min,之后調整轉速為150r·min-1,繼續攪拌14min。由于絮體的性質受pH的影響較大,因此,在慢速攪拌過程中使用燒堿將絮體pH統一調至接近原水pH(pH約7.3)。之后,靜置沉降1h,排去上清液,重復2~3次。
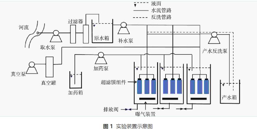
1.2 實驗裝置及方法
裝置由液位計控制水位且自動運行(除加藥外),每30min自動記錄跨膜壓差、產水流量、產水濁度、水溫等數據。實驗裝置如圖1所示。實驗所用河水經袋式過濾器預過濾后進入原水箱,再通過離心泵加入膜池,同時將配置好的絮體漿液(絮體投加量以有效鐵計)通過蠕動泵持續泵入膜池中。實驗過程中采用恒流量運行,單膜池產水流量為1m3·h-1,水力停留時間約為70min。膜組件每運行29min后進行1min的反洗(反洗流量均采用1.5m3·h-1),在反洗的同時進行曝氣(曝氣強度可按需設置)。為防止絮體下沉,產水過程中持續進行微量曝氣(曝氣強度為0.75m3·h-1),同時為了防止膜池內污染物積累過多,定期進行排泥(排泥間隔可按需設置),排泥時膜池液位從2.40m降低至1.80m(膜組件高1.80m,排泥時不宜暴露在空氣中)。此外,為降低微生物對膜污染程度的影響,采用次氯酸鈉進行預氧化,次氯酸鈉通過蠕動泵加入原水箱,投加量為1mg·L-1(以有效氯計)。

1.3 分析方法
原水濁度采用Hach2100Q濁度儀(美國Hach公司)測定;出水濁度采用Signet4150在線濁度儀測定;高錳酸鹽指數采用GB/T11892-1989法測定;化學需氧量(CODᴄᵣ)采用重鉻酸鹽法測定;五日生化需氧量(BOD5)采用HJ505-2009非稀釋法測定;總磷(以P計)采用鉬酸銨分光光度法測定;氨氮(NH3-N)采用水楊酸分光光度法測定;總氮以(N計)采用堿性過硫酸鉀消解紫外分光光度法測定。
在運行結束(TMP設定上限為45kPa)后,取2cm左右的膜絲,以掃描電子顯微鏡(SEM,日本JEOL公司)觀察超濾膜表面形貌,并在液氮中淬斷后,觀測膜斷面濾餅層特征。通過使用SEM-EDS(Quattro,FEI,USA;ElementE1868-C2B,Ametek,USA)對被污染的膜的橫截面進行線掃描和測繪,采集了C、O、F、Fe、Si、Ca等元素沿濾餅層深度的強度特征,以揭示膜污染的機制。
2、結果與討論
2.1 一體式鐵鹽絮體-超濾中試工藝的膜污染特征
考察了一體式絮體-超濾工藝運行效能,首先設置了直接超濾(無絮體投加、反洗曝氣量5m3·h-1、排泥間隔2d)和一體式絮體-超濾(鐵鹽絮體投加量為10mg·L-1、反洗曝氣量5m3·h-1、排泥間隔2d)2組實驗(表2),對其跨膜壓差進行實時監測。由圖2和圖3(a)可知,無絮體投加時,膜污染速率較快且膜斷面的濾餅層相對致密,僅經過7d的運行,TMP就由12.1kPa急劇升至45kPa;而當鐵鹽絮體投加量為10mg·L-1時,膜污染速率大幅減緩,經過25d的運行,TMP才由11kPa升至45kPa。此外,膜斷面濾餅層相對疏松(圖3(b)),表明投加鐵鹽絮體能有效地緩解膜污染。這是由于無絮體投加時,原水中大量污染物直接到達膜表面,其中部分污染物會吸附并逐漸堵塞膜孔,部分污染物則在膜表面逐漸形成濾餅層,短時間內造成嚴重膜污染。而當有鐵鹽絮體投加時:一方面,鐵鹽絮體粒徑較大,在膜池底部曝氣的情況下于膜表面形成松散的絮體保護層,該保護層能吸附截留污染物,減少到達膜表面的污染物;另一方面,污染物經絮體吸附捕捉并定期隨排泥排出后,進一步降低了污染物直接到達膜表面的概率,使膜污染速率顯著降低。



然而在膜池排泥時,膜池液位由2.40m降至1.80m,只排出了約1/4的膜池液體,因此長期運行后,膜池內鐵鹽絮體仍會大量累積,導致吸附飽和的絮體濃度過高。而有研究表明,當吸附飽和的絮體濃度過高時,會導致膜表面污染負荷增加,其緩解膜污染的效果會下降。基于此,設置了初步優化實驗(表2),即反洗曝氣量10m3·h-1,絮體投加量先為10mg·L-1,在膜池運行至第10天時,絮體投加量降低至5mg·L-1,同時將排泥間隔從2d改為1d。由圖2可知,相比絮體-超濾,初步優化實驗可在一定程度上強化膜污染減緩,經過32d的運行,TMP才由10.9kPa增至45.1kPa,且此時膜表面無明顯濾餅層(圖3(c))。這是由于運行中后期提高排泥頻率,避免了膜池內吸附飽和的絮體濃度過高,降低了膜表面污染負荷,有利于緩解膜污染;而反洗曝氣量的加大,雖然能更有效地清除膜表面污染物,減緩濾餅層的生成,但也破壞了膜表面絮體保護層,不利于緩解膜污染。
進一步設置了強化優化實驗(表2)(膜池開始運行前1d:鐵鹽絮體投加量為10mg·L-1;膜池運行0~10d:絮體投加量10mg·L-1,排泥間隔2d、反洗曝氣量5m3·h-1;膜池運行至第10天:投加量5mg·L-1、排泥間隔1d、反洗曝氣量5m3·h-1)。由圖2可知,相比初步優化實驗,強化優化實驗后膜污染的減緩效果大幅提高,經過83d的運行,TMP才由9.1kPa增至45.1kPa。這是由于預先投加絮體,能在膜池運行前就在膜表面形成絮體保護層,使膜污染速率顯著降低。
2.2 直接超濾時濾餅層特征
為了考察濾餅層內不同污染物的膜污染特征,采用掃描電子顯微鏡-能譜儀線掃描分析了特征元素沿膜表面濾餅層深度的變化(圖4(a))。結果表明,直接超濾時濾餅層中Si和O元素信號強度沿深度方向增加,在接近膜表面時快速下降;Ca元素信號強度較高,且在濾餅層中分布較均勻;C、F元素信號強度較低,到達膜表面后強度急劇增加。C的信號強度變化表明濾餅層中有機污染物含量低,而Si、Ca、O的信號強度變化則表明Si、Ca的化合物(主要組分可能是無機氧化物)是濾餅層的主要成分。此外,由圖4(b)(SEM-EDS映射圖像)可以直觀地看出,濾餅層中最主要污染成分是Si元素,其他元素的占比相對較低。可能的原因是大量引起濁度的含硅化合物易被截留吸附在膜表面(直接超濾時濁度大幅降低,去除率為98%,而COD去除率僅為37.5%),而有機物則難以被超濾截留。值得注意的是,Ca元素含量較低,可能是原水硬度較低所致。

2.3 絮體吸附預處理(僅投加絮體,未優化)時濾餅層特征
進一步解析了絮體-超濾(優化前)的濾餅層特征(圖5)。結果表明,在絮體-超濾時,C、F元素信號強度同樣是在濾餅層中較低,到達膜表面后急劇升高,C的信號強度變化表明濾餅層中有機污染物含量較低;Fe、Ca、Si、O元素信號強度高表明此時濾餅層中污染物仍以無機物為主。Ca、Fe信號強度變化表明,其主要分布在濾餅層中上層;Si信號強度沿濾餅層深度方向持續增加,直至到達膜表面后急劇減少,表明其主要分布在濾餅層底部(靠近膜表面)。與直接超濾相比,絮體-超濾濾餅層中也是無機污染物含量更高。不同的是,鐵鹽絮體的投加減少了濾餅層中Si、C的含量(Si由充滿整個濾餅層斷面至主要處于濾餅層斷面底部)。這主要是由于絮體不但能吸附去除污染物,而且還能在膜表面形成松散的絮體保護層,進一步吸附截留污染物,從而使膜污染速度減緩。另外,Fe主要分布在濾餅層中上層,而硅主要處于濾餅層斷面底部。這是由于在絮體形成有效保護層前,部分污染物率先在膜表面形成了濾餅層。

2.4 絮體吸附預處理(強化優化)時濾餅層特征
進一步對強化處理后的濾餅層進行了解析(圖6),由于初步優化實驗膜表面幾乎無濾餅層,所以未對其濾餅層進行深度解析。結果表明,經強化優化后,Si、Fe、O元素信號強度高,且三者變化趨勢相同,信號強度均沿深度方向增加,在接近膜表面時快速下降;C元素信號強度較低,主要分布在濾餅層中上層。盡管無機污染物仍是濾餅層的主要成分,但Fe元素主要分布在濾餅層底部,且主要污染物分布行為與Fe大致相同。這是由于預先投加絮體能在污染物到達膜表面前,在膜表面形成松散的絮體保護層,吸附截留污染物,從而顯著地減緩膜污染速率。此外,濾餅層中C元素信號強度也有所增加且主要分布在中上層,進一步表明預先投加絮體,能有效阻止污染物到達膜表面并減緩膜污染,提高出水水質。

2.5 出水水質
出水水質是衡量水處理工藝運行效果的重要指標,進一步考察了不同實驗條件下超濾工藝的出水水質(表3)。結果表明,超濾工藝對濁度的去除效果均較高,去除率均大于98%,且鐵鹽絮體的存在能進一步提升濁度去除率;投加鐵鹽絮體也能明顯提高COD和總磷的去除率,其去除率分別由37.5%提至64.58%和由15%提至40%;對于總氮的去除,有無絮體時則無明顯影響,其平均去除率約為65%。對比絮體超濾試驗優化前后可知,膜池運行10d后減少絮體投加,并不會明顯降低處理效果。此外對運行83d的強化優化工藝中的出水進行了42項水質指標測試,結果表明,除耗氧量外,其他水質均符合國家飲用水標準(GB5749-2006)。

2.6 產水成本
分別核算了一體式絮體-超濾工藝、強化優化工藝的產水成本。產水成本主要分為超濾膜折舊費、電費、藥劑費3個部分。
1)膜折舊費。超濾膜折舊費根據式(1)進行計算。一體式絮體-超濾工藝、強化優化工藝運行時間分別設為25d和83d,而化學清洗時間均為6d,則絮體-超濾工藝和優化工藝超濾膜的有效產水時間占有率 k分別為80.65%和92.77%。將數據代入式(1)計算得到絮體-超濾工藝、優化工藝超濾膜折舊費分別為0.296元·t-1 和0.258元·t-1。

式中:Vm 為膜的噸水折舊成本,元·t-1;Cm為膜平均價格,元,本研究Cm為10500元;n為超濾膜平均使用年限,a,本研究n取5a;k為超濾膜的有效產水時間占有率,%;Q 為平均產水量,t·h-1,本研究中Q 為1t·h-1。
2)藥劑費。所用藥劑為聚合硫酸鐵、燒堿及次氯酸鈉。其中聚合硫酸鐵、燒堿用來配置鐵鹽絮體,當鐵鹽絮體投加量為10mg·L-1(以有效鐵計)時,均攤到每噸水后,成本約為0.171元·t-1。且絮體-超濾工藝全過程絮體投加量為10mg·L-1,而強化優化工藝前10d,后73d絮體投加量為5mg·L-1,所以絮體-超濾工藝和強化優化工藝的絮體費用分別為0.171元·t-1和0.102元·t-1。次氯酸鈉用來氧化預處理,當投加量為1mg·L-1(以有效氯計)時,均攤到每噸水后,成本約為0.122元·t-1。所以將各藥劑費用相加,可得絮體-超濾工藝和強化優化工藝藥劑費用分別約為0.293元·t-1和0.224元·t-1。
3)電費。主要用電器為水泵與鼓風機,電費以0.5元·(kW·h)-1 計,均攤到每噸水后,產水成本為0.009元·t-1 。將超濾膜折舊費、電費、藥劑費相加,可得一體式絮體-超濾工藝、強化優化工藝產水成本分別為0.598元·t-1和0.491元·t-1(未計人工費)。與前期的一體式絮體-超濾中試工藝相比,本期強化工藝精簡了工藝流程、絮體利用率更高(藥品投加量減少20%)。
3、結論
1)一體式鐵鹽絮體-超濾工藝能有效減緩膜污染,提高出水水質。強化優化后穩定運行時間超過80d。
2)盡管超濾膜表面濾餅層中污染物分布情況有所不同,但均是以無機污染物為主:直接超濾時濾餅層污染物以Si、Ca的化合物為主;絮體-超濾優化前,濾餅層污染物以鐵鹽絮體及Si、Ca的化合物為主,且鐵鹽絮體主要分布在中上層,Si主要分布在濾餅層底部(靠近膜表面);強化優化后,濾餅層成分仍是鐵鹽絮體及Si、Ca的化合物為主,但此時,鐵鹽絮體主要分布在底部,能更好地減緩膜污染。
3)絮體投量、排泥間隔等是影響一體式絮體-超濾工藝的重要因素,絮體濾餅層及其內部微生物能部分去除COD、P;強化優化后的運行產水成本為0.491元·t-1。(來源:華東交通大學土木建筑學院,中國科學院生態環境研究中心,中國科學院飲用水科學與技術重點實驗室)



