含煤廢水處理系統主要用于發電廠的輸煤皮帶沖洗和煤場排水等的廢水處理。這部分廢水主要是高濁度廢水,經過含煤廢水處理系統高效處理后的水可以供給電廠或者各用水點(除飲用水以外)
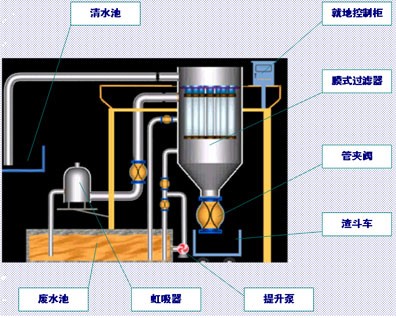
主要流程
輸煤系統廢水->煤泥廢水池(曝氣/攪拌和加藥)->送水泵è膜式過濾器->清水池->清水水泵->廠區內工業用水。
該系統流程中的主要關鍵設備有:膜式過濾器(包括濾元、濾袋)、管夾閥、控制裝置等。
膜式過濾器產品介紹
膜式過濾器是將聚四氟乙烯薄膜經過膨化處理,使構成的薄膜具有極好的化學穩定性能,能耐各種化學藥品的腐蝕(除熔融堿金屬、活性氟素氣體外)。而且有較高的耐溫性能,溫度適用范圍廣(-240℃~+260℃)。由于經過高科技特殊加工使制成的薄膜極其強韌、柔軟。它所構成的空孔率很高而且非常均勻,同時具備高釋放性能,因此再小微粒都能捕集得到,又可以將它釋放出來。
聚四氟乙烯薄膜制成后粘貼在基材表面。通常基材可根據需要,選擇各種不同的織布或非織布,然后采用特殊的加工將它們粘在一起,使制成的膜與基材中纖維牢固結合,不會在使用中發生脫離現象。
膜式過濾器 主要優點:
a.低壓過濾
膜式過濾器的過濾壓力很低,僅需0.07~0.1MPa,所以適用范圍廣,能量損耗小。過濾阻力很小,因此,運行時能耗也特別低。阻力上升速度要比傳統過濾膜慢。
b.單位過濾水量大、一次凈化
膜式過濾器的過濾能力是一般其它膜過濾能力的5~10倍,在某些特殊領域甚至可達20倍,且不需要借助其它的固液分離設備或分幾段處理來達到凈化液體的目的,而是一次過濾完成固液分離。
c.過濾精度范圍大
被濾液體中的固體含量可從20ppm(0.002%)到100,000ppm(10%)均可應用,而且去除率高。
d.運行操作溫度范圍廣
膜式過濾器具有寬廣的操作溫度,能在-240℃~260℃溫度范圍內正常工作。
e.極佳的化學穩定性
膜式過濾器具有極好的化學穩定性,能耐任何酸、堿、鹽溶液。
f.自動反洗連續過濾
膜式過濾器可在數秒之內自動反洗清理過濾膜,反洗壓力僅需0.035 MPa(即3.5mAq),反洗時不需要排空過濾器,反洗一結束,過濾器又進入過濾狀態,出水無初濾水,無需正洗,整個系統做到“零”排放。整個過程由PLC控制,自動循環進行,無需人工操作。
g. 壽命長、使用成本低
膜式過濾器中過濾膜的材料具有壽命長特點,因此維修、管理費用相當低。由于是低壓過濾,能耗也低。使用成本也大為降低。
h.體積小、占地省
膜式過濾器僅需其它相同處理量的傳統過濾裝置十分之一的占地面積,因此建設費用相應低。尤其適用廠房面積小、老設備改造或配合環保改善設施的場合。
i.設置化學清洗系統
隨時可以啟動設備整體化學清洗。維持膜式過濾器正常出力,延長使用壽命。
由圓柱錐底外殼、濾元、濾袋、管夾閥、外部設備(加藥裝置等)、管道及自動控制等組成。
膜式過濾器其起過濾作用的關鍵元件是濾元和濾袋。濾元和濾袋的多少與處理水量有關;廢水中懸浮物含量大小及顆粒大小與濾袋的孔徑有關。
濾元固定于過濾器上部的多孔板上,而多孔板則固定于過濾器下室(過濾區)與上室(清水區)兩者大法蘭之間。膜式過濾器其主要工作原理是應用微過濾(MF)技術。所謂“濾袋”是由材質為聚四氟乙烯(PTFE)親水型復合濾料縫制而成的。復合濾料是由聚四氟乙烯(PTFE)微孔濾膜與相關基材復合并經親水處理而成。微孔濾膜的應用原理就是利用微孔膜上比較均勻的微孔截留被過濾液體中顆粒粒徑大于膜孔徑的微粒,如懸浮物、細菌類、膠體等。微過濾(MF)與超濾(UF)和反滲透(RO)同屬于以壓力差為驅動力達到分離與濃縮的目的。都無相態變化和界面質量的轉移。利用微濾膜來進行表面過濾,使液體中的懸浮物被全部收集在微濾膜的表面,是有效的固液分離設備之一。
膜式過濾器的工作原理
過濾膜是采用厚度僅微米級、孔徑0.5μm的膨體聚四氟乙烯薄膜與2~3mm厚的聚丙烯、聚酯無紡布復合制成的濾袋,內用PE濾元支撐,流體在<O.1Mpa壓力下經過濾袋而實現固液分離,得到幾乎不含固態物質的液體。由于開孔率極高,初始流量很大,過濾速度主要由在濾袋上形成的濾餅透濾性能所決定,因此對剛性較好的CaC03、BaS04等鹽水中常見的不溶物有很好的過濾性能。而有機高分子、菌、藻類以及Mg(OH)2(特別是膠體形態)則對濾速有較大的影響。因此應用膜式過濾器時要盡可能去除有機物和減少Mg(OH)2的比例,以獲得滿意的過濾速度。
處理前后水質對比
煤泥廢水水質 處理后水質
PH 5.5~8.0 6~9
懸浮物 <30000 mg/L(300~30000 mg/L) ≤ 5°(濁度)
外觀 黑色、渾濁 水質透明
![]() |
含煤廢水處理流程圖
![]() |




