為降低SO2排放,中國絕大多數火電機組都進行了超低排放改造,其中約有90%以上的機組采用了石灰石-石膏濕法煙氣脫硫工藝。該工藝在高效脫除煙氣SO2的同時,也會向外排出脫硫廢水,該廢水具有高鹽、高懸浮物、高氯和高硬度等特點,是火電廠最難處理的廢水。2017年原環保部連續發布了《火電廠污染防治技術政策》和《火電廠污染防治可行技術指南》,鼓勵采用蒸發干燥或蒸發結晶等工藝處理脫硫廢水,實現廢水零排放。
旋轉霧化蒸發技術是一種對脫硫廢水實現蒸發干燥的技術,該技術設置與空預器并聯的蒸發塔,通過高速旋轉的方式將廢水霧化為數十微米的霧滴,并抽取空預器之前的部分高溫煙氣(300~400℃),霧滴和煙氣進入蒸發塔后快速完成傳熱傳質,實現脫硫廢水的零排放。近年來,不少學者通過流場模擬和實驗的方法研究了廢水的霧化和蒸發特性,考察了蒸發產物的特征和遷移轉化規律,分析了廢水蒸發對除塵、脫硫等系統的影響,這些研究為脫硫廢水旋轉霧化蒸發技術的完善和推廣奠定了理論基礎。浙能長興電廠、山西臨汾熱電和華電揚州電廠等火電廠也先后開展了相應的工程示范,成功實現了脫硫廢水零排放。通過這些技術研究和工程實踐,旋轉霧化蒸發技術逐步得到了業內的高度認可,目前已成為實現脫硫廢水零排放的主流技術之一。然而,關于該技術對廢水水質和煙氣參數的適應性卻少有報道,尚有待進一步研究。
本文開展不同水質指標和煙氣參數下的廢水蒸發實驗,主要考察旋轉霧化蒸發技術對廢水鹽含量、pH值、懸浮物含量、煙氣溫度和粉塵濃度等參數的適應性,并分析能夠優化蒸發效果的方法。
1、裝置與方法
1.1 實驗裝置
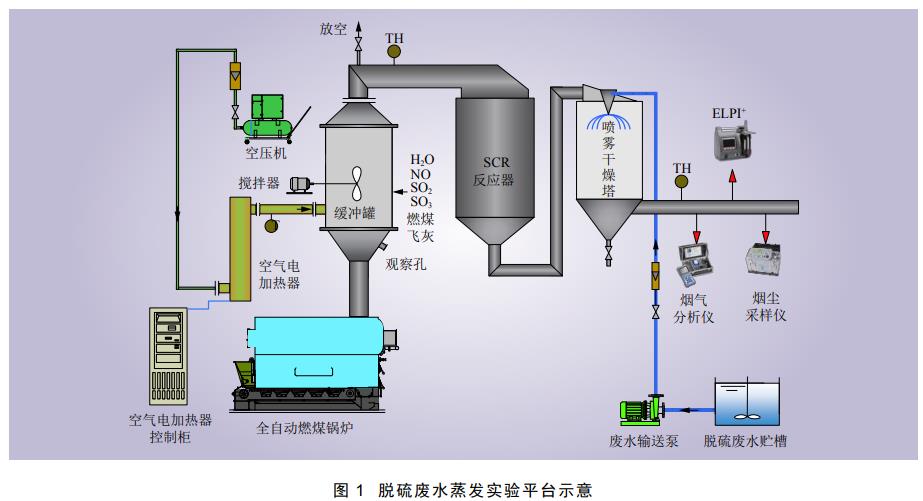
脫硫廢水旋轉霧化蒸發系統如圖1所示,主要包括全自動燃煤鍋爐、空氣電加熱器、緩沖罐、噴霧干燥塔(即霧化蒸發塔)、煙道和廢水輸送裝置等。通過全自動燃煤鍋爐、空壓機和空氣電加熱器,可調節煙氣溫度和煙氣量。通過氣溶膠發生器、鋼瓶氣等裝置可向煙氣添加適量粉塵顆粒及SO2等,產生與電廠煙氣物性相近的模擬煙氣。噴霧干燥塔塔徑和塔高分別為1.6 m和6.0 m,其頂部布置有旋轉霧化器以及蝸殼式煙氣分布器,在干燥塔出口煙道和底部出口設有灰分采樣孔。廢水干燥的工藝流程為:全自動燃煤鍋爐產生的熱煙氣與經空氣電加熱器加熱的空氣在緩沖罐中混合,經SCR反應器之后進入干燥塔頂部的煙氣分布器,脫硫廢水經水泵輸送至干燥塔頂部的旋轉霧化器并被霧化為細霧滴,霧滴與煙氣分布器出口的熱煙氣接觸進行傳熱蒸發,蒸發析出的鹽分與熱煙氣中的粉塵混合在一起(下文統稱為灰分),部分顆粒由塔底灰斗排出,其余顆粒隨塔出口煙氣排出。系統的熱煙氣量可在300~900 m3/h(標準狀態,下同)之間調節,煙氣溫度可在280~380 ℃之間調節,廢水處理量可在30~120 L/h之間調節。

1.2 測試方法
實驗過程中主要測試干燥塔底與塔出口固體顆粒(灰分)的含水率。塔出口煙氣中固體顆粒依據GB/T 16157—1996《固定污染源排氣中顆粒物測定與氣態污染物采樣方法》,采用WJ60B型皮托管平行全自動煙塵采樣器,在等速采樣條件下由加裝于采樣槍中的玻璃纖維濾筒采集。塔底固體顆粒在一組實驗結束后打開塔底灰斗閥門用塑封袋收集并保存。樣品的采集均在系統運行穩定之后進行,采集后取部分灰樣稱重,用烘箱在120 ℃下烘干30~60 min,再次稱重計算其含水率。
煙氣中HCl含量參照HJ 549—2016《環境空氣和廢氣氯化氫的測定離子色譜法》,采用 NaOH溶液采集樣品,然后采用離子色譜儀(ICS-2100)測試吸收液中Cl−。
2、結果與討論
2.1 技術的適應性
2.1.1 廢水含鹽量
以某電廠脫硫廢水為基礎,通過向其中添加MgCl2和Na2SO4,將廢水含鹽量(TDS)調整為30000~200000 mg/L。控制煙氣溫度為345 ℃、氣液比為12000 m3/ m3(即每1 m³廢水對應的標準狀態下的煙氣體積),將上述調制的廢水分別噴入蒸發塔,研究廢水含鹽量對蒸發產物含水率的影響,結果如圖2所示。

在工程應用中,當灰分含水率低于2%時,灰分呈干粉狀,粘性低,不易板結,流動性好,可通過氣力輸灰系統輸送至灰庫,最終與粉煤灰一起回收利用,從而實現廢水零排放。從圖2可以看出,當廢水含鹽量從30000 mg/L增加到200000mg/L,蒸發產物(灰分)含水率均未超過2%,可滿足廢水零排放的技術要求,這表明旋轉霧化蒸發技術對廢水含鹽量有很強的適應性,不僅適用于常規的脫硫廢水(含鹽量一般為10 000~60 000mg/L),也適用于濃縮后的廢水(含鹽量一般不超過200000 mg/L)。需要注意的是,脫硫廢水中往往含有較高濃度的氯離子(一般為20000mg/L以下),具有一定的腐蝕性。因此,廢水輸送管道須采用耐腐蝕管道(如鋼橡復合管等),旋轉霧化器與廢水接觸的部分也須采用耐腐蝕的哈氏合金或鈦合金等材料制作,可有效防止廢水對管道及設備的腐蝕。
從圖2還可以看出,蒸發塔出口灰分和塔底灰分的含水率均隨著廢水含鹽量升高而升高,廢水含鹽量對水分蒸發存在不利影響。這是由于含可溶性鹽的廢水蒸發可大致分為等速蒸發和降速蒸發兩個階段。等速蒸發是水分在液滴表面的蒸發,在蒸發過程中液滴逐漸變小,內部逐漸形成顆粒,最終顆粒表面形成一層硬殼,顆粒內部水分到達表面的擴散過程受限,變得難以蒸發;降速蒸發是顆粒內部水分通過擴散作用到達表面,發生緩慢蒸發的過程。含鹽量高的廢水會在蒸發過程中形成更多的硬殼,增大水分擴散和蒸發阻力,導致廢水蒸發產物含水率升高。而且,在一定的霧化器轉速下,隨著廢水含鹽量的升高,旋轉霧化器出口霧滴的平均粒徑會有所增大,這也是廢水含鹽量對水分蒸發存在不利影響的原因。此外,蒸發塔底部灰分的含水率均低于出口灰分,這是由于塔底部采用的是非連續性排灰,進入塔底部灰斗的蒸發產物在其中仍將停留一段時間(實驗中取決于每次實驗的時間,工程中取決于倉泵輸灰間隔),而灰斗的溫度約為140~170 ℃,在該溫度下固體顆粒中的水分仍會繼續蒸發。
2.1.2 廢水懸浮物含量
以某電廠脫硫廢水沉淀后的上清液為對照,同時也向該廢水原水添加粉煤灰和石膏顆粒,配制成懸浮物(SS)含量分別為3%、6%、10%的脫硫廢水。控制煙氣溫度為345 ℃、氣液比為12000m3/ m3,將上述廢水分別噴入蒸發塔,研究廢水懸浮物含量對蒸發產物含水率的影響,結果如圖3所示。

從圖3可以看出,當懸浮物含量為0~10%時,塔底灰分含水率均低于2%,只有懸浮物含量達到10%時,塔出口灰分含水率才超過2%,旋轉霧化蒸發技術對廢水懸浮物含量有很強的適應性。由于脫硫廢水懸浮物含量一般只有1%~6%,旋轉霧化蒸發技術可適用于大多數實際廢水零排放。值得一提的是,當廢水中含有較大顆粒物時,可能會引起霧化器噴嘴的堵塞。因此,在工程應用中,一方面可設置濾網將大顆粒物從廢水中濾除,或設置沉淀池將其沉降分離;另一方面,可定期將清洗水輸送入霧化器,對噴嘴等進行清洗,能有效防止霧化器噴嘴發生堵塞。
從圖3還可以看出,蒸發塔出口灰分和塔底灰分的含水率均隨著廢水懸浮物含量升高而升高,廢水懸浮物含量對水分蒸發存在不利影響。有研究表明,廢水懸浮物含量越高,旋轉霧化器產生的液滴粒徑越大,這可能是其不利于水分蒸發的原因之一。此外,懸浮物含量的升高也會導致液滴在降速蒸發過程中形成更多顆粒,阻礙顆粒內部水分向表面擴散的過程,最終減緩水分的蒸發速率。
2.1.3 廢水pH值
以某電廠脫硫廢水為基礎,將其pH值調至弱酸性(pH=3)、中性(pH=7)和弱堿性(pH=10)。控制干燥塔入口煙氣溫度為340 ℃、氣液比為12000 m3/m3,將上述廢水分別噴入蒸發塔,研究廢水pH值對蒸發產物含水率及氣態Cl釋放率的影響,結果如圖4所示。

從圖4可以看出,當廢水pH值為3、7和10時,塔底灰分和塔出口灰分含水率均未超過2%,并且無顯著變化,表明旋轉霧化蒸發技術對廢水pH值有很強的適應性。這是由于廢水pH值的變化會引起其中H+和OH−含量的改變,但不會影響廢水蒸發需要的熱量和干燥過程。
值得一提的是,由于廢水中Cl含量很高(一般為10000~20000 mg/L),在蒸發過程中,廢水中的Cl會以氣態HCl的形式進入煙氣,最終回到脫硫塔和脫硫廢水,形成Cl在廢水和煙氣中的內循環,這對煙氣脫硫系統是不利的。從圖4可以看出,隨著pH值的升高,Cl的氣態釋放率由15%左右降低至5%左右,pH值對HCl的釋放有著顯著影響。因此,在實際工程中,建議將廢水pH值調整至弱堿性后進行蒸發,可避免過多的Cl進入廢水和煙氣之間的內循環,降低煙氣脫硫系統的能耗和成本。
2.1.4 煙氣溫度
控制蒸發氣液比為12000 m3/m3,分別將蒸發塔塔入口煙氣溫度調整為280 ℃、300 ℃、320 ℃、340 ℃和360 ℃。將某電廠脫硫廢水噴入蒸發塔,研究煙氣溫度對蒸發產物含水率的影響,結果如圖5所示。

從圖5可以看出,隨著煙氣溫度的升高,塔出口灰分和塔底灰分的含水率均顯著降低,煙氣溫度的升高有利于廢水的蒸發,與文獻的研究成果相符。當煙氣與液滴之間的溫差越大時,擴散泳力和熱泳力作用越強,傳質傳熱作用越強,廢水液滴的蒸發速率越快,蒸發效果會越好。當氣液比為12000 m3/m3時,300 ℃及以上的煙氣均可確保廢水的蒸發效果(蒸發產物含水率<2%),300 ℃以下的煙氣則不能使廢水蒸發完全。
2.1.5 煙氣粉塵濃度
采用氣溶膠發生器及螺旋加料器在熱煙氣中添加燃煤飛灰,配制粉塵質量濃度分別約為0、10、20、30 g/m3的含塵煙氣。控制入口煙氣溫度為345 ℃、氣液比為12000 m3/m3。將脫硫廢水噴入蒸發塔,研究煙氣粉塵濃度對蒸發產物含水率的影響,結果如圖6所示。

從圖6可以看出,當煙氣粉塵質量濃度為0~30 g/m3時,塔出口灰分和塔底灰分含水率均低于2%,表明旋轉霧化蒸發技術對煙氣粉塵含量有很強的適應性。當粉塵質量濃度為0~20 g/m3時,蒸發產物的含水率變化不大,而當粉塵質量濃度超過20 g/m3后,蒸發產物的含水率隨之顯著增大。這可能是由于更多的煙氣粉塵與廢水蒸發產生的濕顆粒形成混合顆粒,減小了顆粒與熱煙氣的換熱面積,降低了其蒸發速率。
2.2 蒸發優化
盡管脫硫廢水旋轉霧化蒸發技術對廢水水質和煙氣參數有著很強的適應性,但隨著廢水含鹽量、懸浮物含量以及煙氣粉塵濃度等的升高,廢水蒸發效果會逐漸減弱。在一些較為極端的情況下(如前述幾項參數均較高或煙氣溫度過低等情況),可能會導致水分蒸發不完全的現象發生(灰分含水率>2%)。為進一步優化廢水蒸發效果,進一步研究了氣液比和旋轉霧化器轉速等因素對廢水蒸發的影響。
2.2.1 氣液比
控制煙氣溫度為340 ℃,將氣液比分別設置為8500 m3/m3、10000 m3/m3、12000 m3/m3和15000m3/m3。將脫硫廢水噴入蒸發塔,研究氣液比對蒸發產物含水率的影響,結果如圖7所示。

從圖7可以看出,塔出口灰分和塔底灰分的含水率均隨氣液比增大而顯著降低,氣液比的增大有利于廢水的蒸發,與文獻的研究結果相符。隨著氣液比的增大,雖然蒸發單位體積廢水所需的熱量不變,但更多的高溫煙氣可提供更為充足的熱能,加快了水分蒸發速率。當煙氣溫度為340 ℃時,氣液比≥10000 m3/m3可使廢水完全蒸發,氣液比<10000 m3/m3將無法確保廢水蒸發效果。在實際工程中,可通過增大氣液比提升廢水的蒸發效果。
2.2.2 霧化器轉速
控制蒸發塔入口煙氣溫度為340 ℃、氣液比為12000 m3/m3,設置旋轉霧化器轉速分別為10800r/min、12600 r/min、15000 r/min和18000 r/min。將某電廠脫硫廢水噴入蒸發塔,研究霧化器轉速對蒸發產物含水率的影響,結果如圖8所示。

從圖8可以看出,隨著霧化器轉速增大,蒸發塔出口灰分含水率顯著降低,塔底灰分含水率無顯著變化。這是由于霧化器轉速越快,廢水液滴粒徑越小,比表面積越大,有利于液滴與煙氣之間的傳熱傳質,提高了蒸發速率。在實際工程中,可以通過增大霧化器轉速提升廢水的蒸發效果。
綜上所述,當蒸發產物含水率超過2%時,可通過增大氣液比和霧化器轉速進一步優化廢水的蒸發效果。然而,過高的氣液比會引起煤耗上升,過高的霧化器轉速也會引起電耗上升。當蒸發產物含水率遠小于2%時,可適當降低氣液比和霧化器轉速,從減少運行能耗的角度對系統進行優化。需要注意的是,廢水的蒸發效果同時受到諸多因素的影響,如煙氣參數、廢水水質、氣液比和霧化器轉速等。在對氣液比和霧化器轉速進行調整時,應綜合考慮其他影響因素。首先,可基于廢水蒸發的能量守恒過程(即進入蒸發塔的焓等于離開蒸發塔的焓),計算理論上的氣液比和霧化器轉速。其次,在廢水蒸發系統運行過程中,可定期對煙氣參數、廢水水質和系統運行參數進行監測,在理論計算所得氣液比的基礎上,對其取值做出進一步的優化,一方面確保廢水蒸發效果,另一方面降低系統能耗。
3、結論
(1)脫硫廢水旋轉霧化蒸發技術對廢水含鹽量、懸浮物含量、煙氣溫度和煙氣粉塵含量有很強的適應性。當廢水含鹽量高達200000 mg/L,懸浮物含量高達6%,煙氣溫度不低于300 ℃,或煙氣粉塵質量濃度高達30 g/m3時,蒸發塔出口和底部灰分的含水率均低于2%,廢水蒸發效果良好。
(2)廢水pH值對水分蒸發效果無顯著影響,但會影響到Cl−以氣態HCl釋放的比率。當廢水pH值達到10時,可將HCl釋放率控制在5%左右。在工程應用中,建議將廢水pH值調整為堿性后再進行蒸發。
(3)廢水蒸發效果同時受到煙氣參數、廢水水質、氣液比和霧化器轉速等多因素影響,在綜合考慮其他因素的基礎上,可通過調整氣液比和霧化器轉速的方式對廢水蒸發進行優化。(來源:大唐環保科技研究院,大唐環境產業集團股份有限公司, 大唐電力設計研究院)



